Ciencia e tecnoloxía
Medio ambiente
Urbanismo e infraestruturas
Autor / Desenvolvedor:  José Vicente López Díaz
Data de publicación 11/12/2025
Data actualización 12/12/2025

Imaxes

Información

Descrición

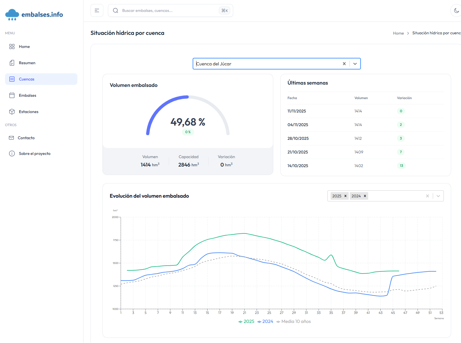
embalses.info es una plataforma web que proporciona información actualizada sobre el estado de los embalses y pantanos de España. La aplicación ofrece datos hidrológicos en tiempo real con actualizaciones semanales, permitiendo a ciudadanos, investigadores y gestores públicos consultar niveles de agua, capacidades y evoluciones históricas de más de 400 embalses organizados en 16 cuencas hidrográficas.

La aplicación cuenta con un dashboard interactivo que muestra el estado general de los embalses españoles, un mapa interactivo (próximamente) de cuencas con niveles de llenado, y páginas detalladas para cada embalse con gráficos de evolución semanal, comparativas con años anteriores, e históricos desde los años 80. Incluye un potente buscador, análisis de datos con gráficos interactivos, y un formulario de contacto para sugerencias.

Desde el punto de vista técnico, la plataforma utiliza Next.js 14+ con TypeScript en el frontend, Prisma ORM para acceso a datos, y PostgreSQL/SQL Server como base de datos. Está optimizada para SEO con sitemap XML dinámico, meta tags optimizados, datos estructurados y URLs amigables. El sitio es completamente responsive, accesible y cuenta con tema claro/oscuro automático.

El valor público de la aplicación radica en proporcionar transparencia e información accesible sobre los recursos hídricos españoles, permitiendo a agricultores, administraciones, investigadores y medios de comunicación tomar decisiones informadas basadas en datos confiables y actualizados.

Ligazóns a fontes de datos