Comercio
Cultura y ocio
Demografía
Deporte
Economía
Educación
Empleo
Energía
Hacienda
Industria
Medio ambiente
Medio Rural
Salud
Sector público
Sociedad y bienestar
Transporte
Turismo
Urbanismo e infraestructuras
Vivienda
Autor / Desarrollador:  Imanol Iglesias
Fecha de publicación 26/02/2026
Fecha actualización 22/04/2026

Imágenes

Información

Descripción

Dato Asturias es un dashboard interactivo en tiempo real que ofrece una visión completa y actualizada del Principado de Asturias. La plataforma agrega más de 30 fuentes de datos abiertos institucionales en una única interfaz visual, permitiendo a ciudadanos, investigadores, periodistas y administraciones consultar el estado de la región de un vistazo.

El sistema actualiza automáticamente sus datos con diferentes frecuencias según la fuente: desde intervalos de 5 minutos para información meteorológica hasta actualizaciones diarias en indicadores económicos o semanales en datos sanitarios, garantizando así un acceso continuo a información fiable y reciente.

La aplicación integra un amplio conjunto de funcionalidades organizadas por ámbitos temáticos. En el bloque de alertas y avisos, incluye avisos meteorológicos activos (AEMET), focos de calor detectados por satélite (NASA FIRMS), terremotos (IGN) y el estado de carreteras y puertos de montaña (112 Asturias).

  • En meteorología, ofrece predicción y observaciones para los 78 concejos, calidad del aire en tiempo real (AsturAire), pronóstico de polen y contaminantes (Copernicus CAMS), índice UV, calima sahariana, estado del mar y mareas (Puertos del Estado), temperatura superficial del mar (Copernicus Marine), información de estaciones de esquí, imágenes satelitales Sentinel-2 y monitor de sequía (Copernicus Emergency).
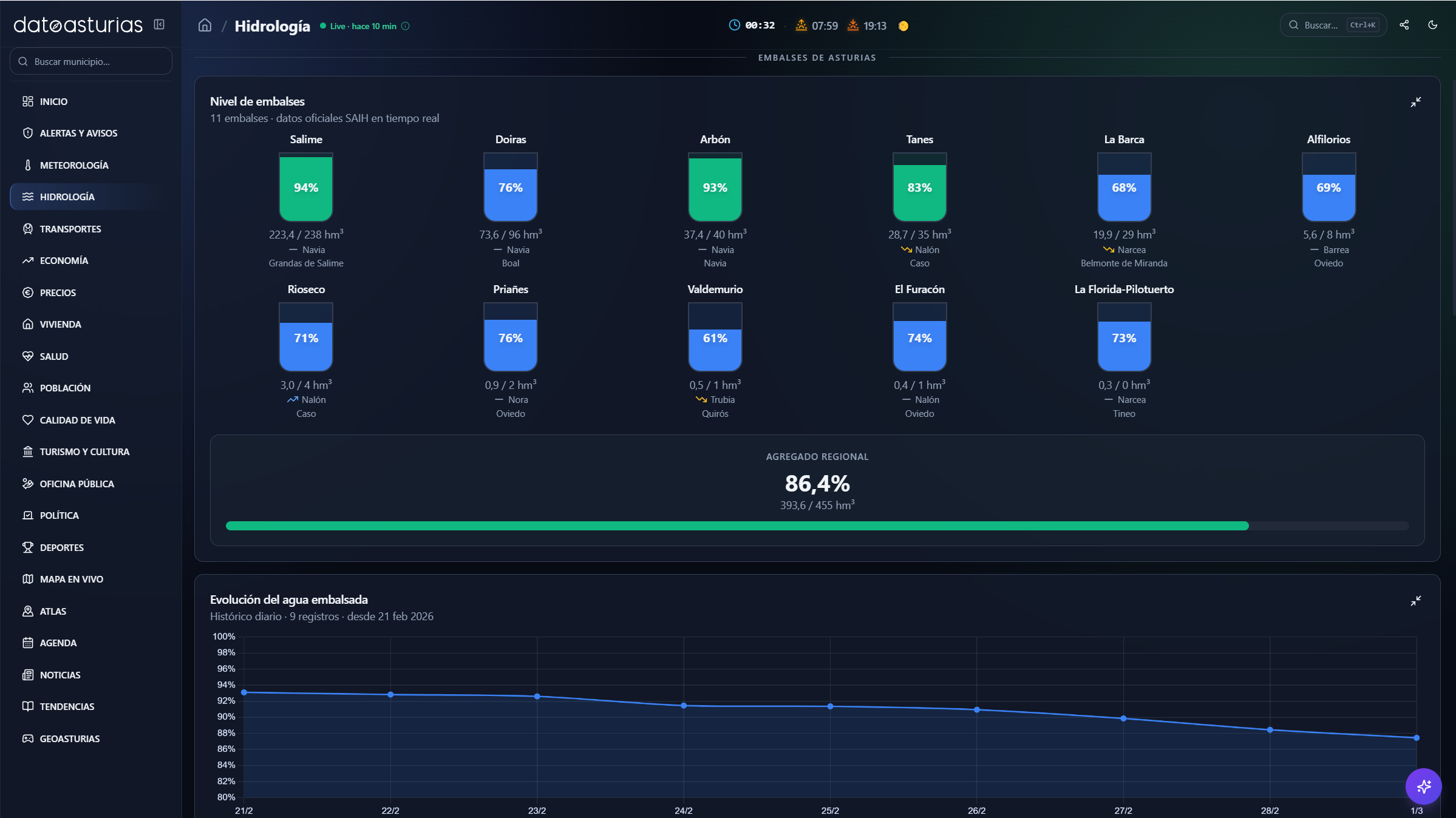
  • El apartado de hidrología recoge caudal de ríos, nivel de embalses, pluviómetros y datos en tiempo real del SAIH Cantábrico, junto con histórico semanal acumulado y capas WMS de riesgo de inundación (GloFAS/EFAS).
  • En transportes, se muestran horarios y retrasos en tiempo real de Cercanías Asturias (Renfe GTFS-RT), vuelos del aeropuerto de Asturias (AENA), cámaras e incidencias de tráfico (DGT, TomTom) y tiempos de recorrido entre ciudades.
  • La sección de economía incluye indicadores como PIB, empleo, paro, afiliación, salarios, empresas, exportaciones y mix energético (REE), con series históricas y comparativas interanuales. En precios, se ofrece el precio de la luz hora a hora (REE/PVPC), carburantes en todas las gasolineras asturianas (Ministerio de Energía) y el IPC desglosado por grupos (INE).
  • El bloque de vivienda recoge precio de la vivienda por concejo, hipotecas constituidas, datos catastrales y precios de alquiler por sección censal (SERPAVI/MITMA). En salud, se incluye vigilancia epidemiológica semanal (gripe, COVID-19, VRS, rinovirus), tasas de positividad y farmacias de guardia.
  • En población, se muestran indicadores como número de habitantes, pirámide de edades, natalidad, mortalidad, edad mediana, densidad, distribución urbano-rural y población extranjera, todo ello por concejo y con evolución histórica. A su vez, el módulo de calidad de vida incorpora un índice propio basado en ocho dimensiones (prosperidad, empleo, demografía, dinamismo, gasto público, vivienda, educación y salud), con ranking de los 78 concejos y comparador de hasta tres municipios.
  • El área de turismo y cultura ofrece datos de viajeros, pernoctaciones, estancia media y tipología de alojamientos, incluyendo albergues del Camino de Santiago, con evolución mensual e interanual (INE, SADEI). En oficina pública, se recopilan subvenciones, ayudas, becas (BDNS) y ofertas de empleo público filtradas para Asturias.
  • El bloque de política presenta resultados electorales, composición de corporaciones municipales, alcaldes y distribución del voto por concejo. En deportes, se incluyen clasificaciones de fútbol (Real Oviedo, Sporting de Gijón), calendario de carreras de montaña (FEMPA) y seguimiento de la temporada de salmón.

La plataforma incorpora además un mapa en vivo con más de 15 capas superpuestas (temperatura, embalses, ríos, calidad del aire, terremotos, focos de calor, cámaras DGT, incidencias, riesgo de incendio, estaciones AEMET, parroquias y puntos de interés), así como un atlas geográfico con 57.000 topónimos del Nomenclátor Geográfico Básico de España, filtrables y representados sobre mapa interactivo.

Entre sus funcionalidades adicionales se incluyen una agenda de eventos culturales y festivos, un módulo de noticias institucionales y regionales, un apartado de tendencias basado en visitas a Wikipedia, el juego diario GeoAsturias para reconocimiento geográfico, y fichas detalladas de concejos que integran toda la información disponible a nivel municipal.

Para ofrecer estos servicios, la aplicación se apoya mayoritariamente en fuentes de datos abiertos institucionales, entre ellas AEMET, INE, SADEI, Red Eléctrica de España, IGN, DGT, Confederación Hidrográfica del Cantábrico, NASA FIRMS, Copernicus (CAMS, Marine, EFAS, Emergency), Puertos del Estado, AENA, Renfe, 112 Asturias, AsturAire y el Ministerio de Energía, entre otras.

 

Enlaces a los orígenes de datos